Bitcoin (BTC)

Bir Kripto Balinası, Yıllık Kapanış Öncesi Bitcoin (BTC) Satışı Yaptı!

Bugün itibariyle kripto para sektöründe yıllık kapanışlar gerçekleşecek. Son görünüme göre lider kripto para birimi Bitcoin‘in (BTC) 2024’ün yıllık kapanışını 100 bin doların hemen altında gerçekleşecek. Büyük yatırımcılar yıllık kapanışlar öncesinde kritik adımlar atıyor.

Başarılı bir zincir içi veri sağlayıcısı olan Look On-Chain, kısa bir süre önce yıllık kapanış öncesinde Bitcoin (BTC) satışları gerçekleştiren bir kripto para balinası keşfetti.

Bu balinanın son BTC alım satım hamleleri derleyen on-chain uzmanları, konu ile ilgili paylaştıkları son raporda şu sözlere yer verdi:

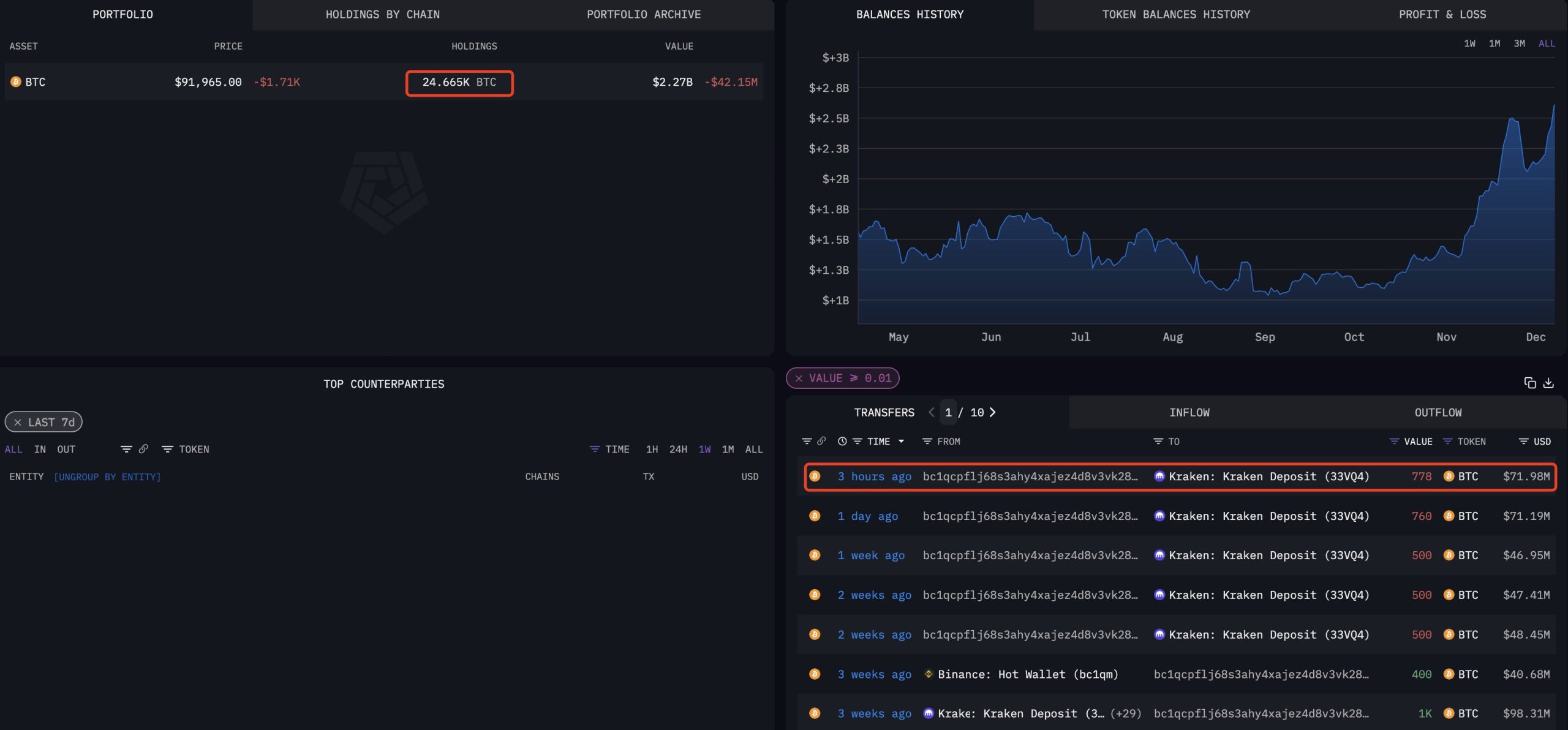
“Bir balina 3 saat önce yine satış yapmak için Kraken’a toplamda 778 adet BTC (72 milyon dolar değerinde) yatırdı.

Bu kripto para balinası, 20 Aralık’taki sert piyasa düşüşünden bu yana Kraken’e satış için 3.038 adet BTC (286 milyon dolar değerinde) yatırdı.

Dev yatırımcı şu anda tüm cüzdanlarında toplamda 24.665 adet BTC (2,27 milyar dolar değerinde) tutuyor.”

An itibariyle portföyünde 25 bin BTC’ye yakın Bitcoin tutan dev kripto para balinası, önümüzdeki süreçte de kademe kademe cüzdanındaki BTC’leri satabilir gibi gözüküyor.

*Gelişmeler için bizi takip etmeye devam edin!

En Son Yazılar

Dev Bitcoin Şirketinden Binance’deki Bu Altcoin’e Müjde!

Kısa bir süre önce gelen bilgilere göre kripto para yatırım şirketi Grayscale Investments, merkeziyetsiz platform…

26.05.2026 - 13:03

KiX, $KIX Token Lansmanı Öncesinde Dünya Kupası Airdrop Kampanyasını Başlattı

KiX, DEX altyapısı üzerine kurulu dünyanın ilk futbol oyun merkezi ve tahmin pazarı olarak, Dünya…

25.05.2026 - 23:36

Bitcoin Kahini Poppe’den Yeni BTC Fiyat Tahmini Geldi! Neler Olabilir?

Danışmanlık şirketi MN Trading’in kurucusu Michael van de Poppe, kısa bir süre önce lider kripto…

07.05.2026 - 13:22

DİKKAT: Bitcoin Borsası Binance’den Bu 3 Altcoin’e Kötü Haber!

İşlem hacmine göre dünyanın en büyük kripto para borsası Binance, kısa bir süre önce yeni…

07.05.2026 - 12:39

Rusya’dan Bitcoin ve Altcoin’ler ile İlgili Yeni Yasak! Neler Olacak?

Rusya’da dolandırıcılıkla mücadele kapsamında lisanssız kripto para değişim noktalarının (kripto exchange ofislerinin) zorunlu olarak yasaklanması…

01.05.2026 - 12:48

Trump’ın Oğlundan Yeni Bitcoin (BTC) Çıkışı Geldi! İşte Sözleri…

ABD Başkanı Donald Trump'ın oğlu ve American Bitcoin şirketinin kurucu ortaklarından Eric Trump, kısa bir…

01.05.2026 - 11:19